东升国际

BOE(东升国际)-全球创新型物联网企业

返回

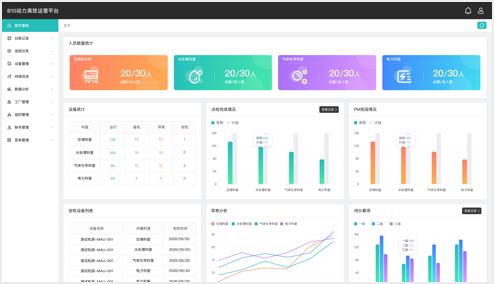
    • 能源数据自定义分析
    • 全面设备运行监控
    • 移动智能无纸化巡检
    • 高效运营持续改进
    • 能源数据自定义分析
    • 全面设备运行监控
    • 移动智能无纸化巡检
    • 高效运营持续改进

  • 园区场景-东升国际集团

    中国·北京

  • 楼宇场景-BOE 核心能力大楼

    中国·北京

  • 楼宇场景-东升国际北京创新中心

    中国·北京

  • 工厂场景-东升国际B1

    中国·北京

  • 工厂场景-东升国际B4

    中国·北京

  • 工厂场景-东升国际B10

    中国·福州